Поисковая выдача для E-commerce проектов не ограничена только классическими поисковыми сниппетами. Поисковая система Яндекс в ответ на товарные запросы показывает несколько органических товарных блоков, в том числе блоки: Популярные товары по запросам. В поисковой выдаче на один запрос часто встречается два блока Популярные товары.
В видимой области отображается 8 карточек товаров в каждом из блоков. Блоки занимают довольно большой процент поисковой выдачи и являются частью сервиса Яндекс Товары (Поиск по товарам), трафик из которых относится к органическому трафику.
Как выглядят блоки Популярные товары по запросам в результатах поисковой выдачи Яндекс:
Внутри этих блоков лимитированное количество мест для показов товаров сайтов. Для того, чтобы понимать насколько часто, по каким запросам и в каком количестве мест упоминается сайт клиента в указанных товарных блоках, мы разработали дополнительный модуль SEOWORK: "Популярные товары".
По нашим данным, до 50% всего органического трафика в крупных и средних E-commerce-сайтах приходится на карточки товаров, что делает задачу отслеживания полноты "присутствия" сайта в товарных блоках поисковой выдачи Яндекс одной из ключевых задач SEO.
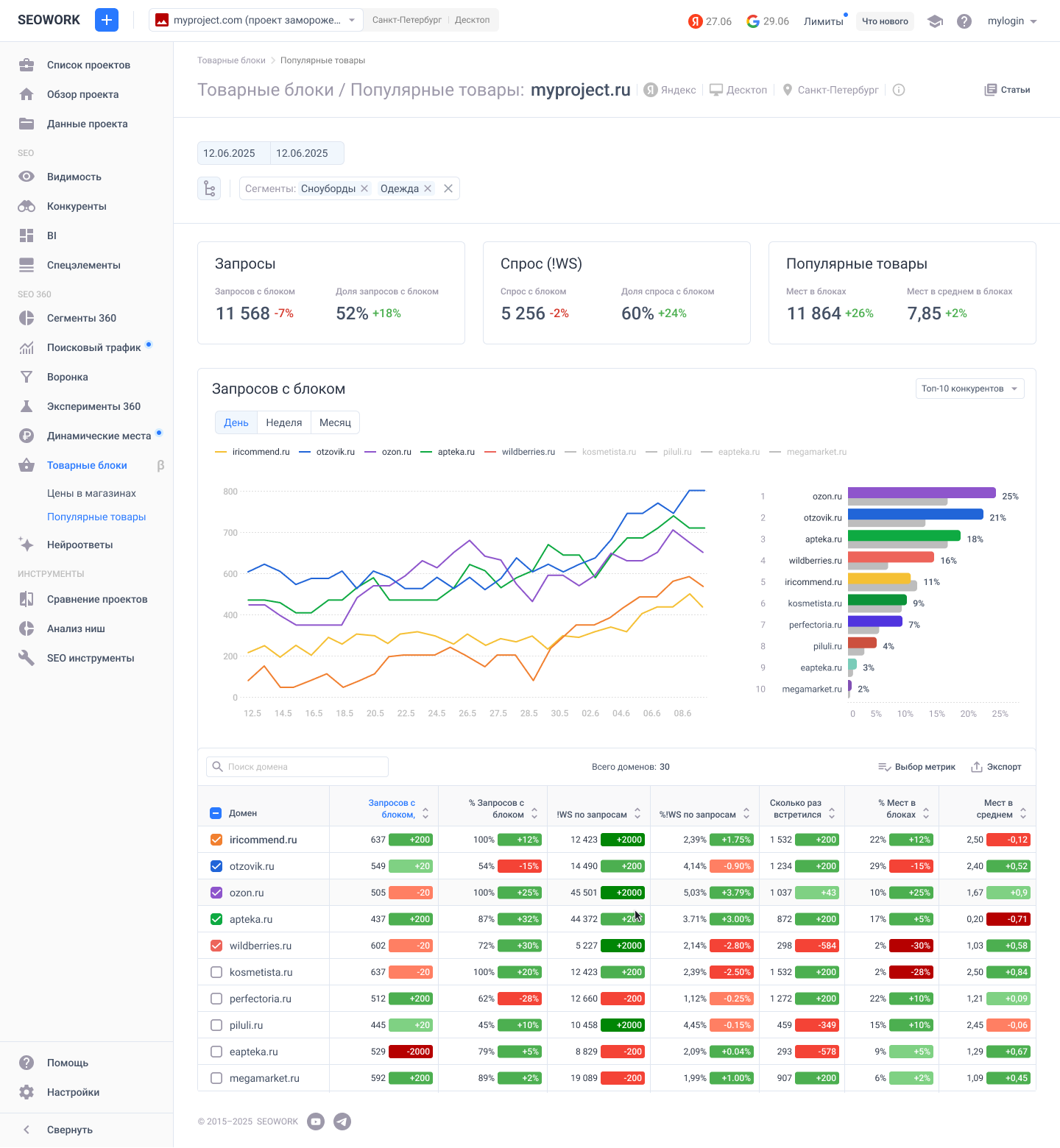
Новый экран поможет пользователям видеть:

Экран, построенный на данных парсинга HTML-страниц поисковой выдачи Яндекс по запросам, залитым в ваш проект. Периодичность сбора задается в настройках проекта. География и тип устройства, по которым происходят сборы также соответствуют настройкам проекта.
Для управления данными на экране доступны стандартные фильтры большинства экранов SEOWORK:
Общие показатели по проекту представлены блоками из 9 сгруппированных метрик:
Запросы:
Спрос (второй тип частотности)
Популярные товары
Одна дата:
Период:
В зависимости от выбранного периода в календаре, график отражает показатели по домену проекта, который встречался в результатах поисковой выдачи в товарных блоках, а также показатели по конкурентам.

Агрегированные данные в таблице позволяют оценить показатели и их динамику в разрезе сайтов проекта и конкурентов. При выборе в календаре 2-х дат в таблице отображаются данные за более позднюю дату сбора и разница с предыдущей датой сбора, выбранной в календаре.
Специальных действий для подключения данных не требуется. Данные собираются автоматически по запросам, загруженным в проект. Данные на экранах могут отсутствовать, если по загруженным поисковым запросам в результатах поисковой выдачи не встречаются блоки Популярные товары по запросам (характерно для не E-commerce проектов).
Так как в HTML-странице, в блоке Популярные товары по запросу, отсутствуют прямые ссылки на сайт товара, данные агрегируются по отображаемому домену. По той же причине в модуле пока недоступен функционал "Избранных конкурентов" и закрепления по умолчанию домена проекта.
Таким образом, отслеживая показатели "присутствия" в товарных блоках можно находить потенциальные точки роста для увеличения охвата, как внутри товарных блоков, так и в целом на странице поисковой выдачи.
Вы можете поделиться с нами обратной связью по экрану и предложить улучшения в чате поддержки или по почте help@seowork.ru.